Valties parengimas kelionei
Rengiantis daugiadieniam turistiniam žygiui, reikia pasiimti daug daiktų. Jie dedami į keturis ar šešis maišus. Kad jie nenuplauktų valčiai apvirtus arba prakiurus jos sekcijai, reikia pririšti (tam kilpų valtyse nėra).
12 piešinyje parodyta maišų ir daiktų išdėliojimo bei rišimo tvarka. Taip yra pakraunamos mažesnės valtys (tinkamos tik I sudėtingumo kategorijos maršrutams). Tokioje valtyje dėliojant krovinį, būtina palikti vietos patogiai ištiesti kojas. Ši vieta turėtų būti tarp borto ir 9, 10 bei 11 maišų. Krovinys rišamas prie bandažo juostos 2 (a ir c dalys). Patartina vienos virvės galą iš anksto pritvirtinti prie bandažo, o prie kito galo rišti daiktus. Tame virvės gale pirma užmezgame mazgelį. Daiktus rišame taip, kad, patempus šį mazgelį, atsirištų.

12 pieš. Bandažas ir daiktų dėliojimas valtyje, kuri valdoma poriniais irklais: a - valties vaizdas iš viršaus, b - vaizdas (sumažintu masteliu) iš apačios, c - valties skersinis pjūvis (be daiktų). 1 - švartavimo virvės tvirtinimo kilpa, 2 - austinė bandažo juosta, 3 - bandažo kilpa, 4 - lejeris, 5 - kišenė (žemėlapiui, ventilio raktui), 6 - patalynės maišas, 7 - sėdynė (apačioje antra), 8 - lenta su skyle, 9 - valties maišas, 10 - pietų krepšys, 11 - palapinės maišas, 12 - smulkmių ir duonos maišas, 13 - konservų maišas, 14 - kilpa, į kurią laisvai galima įkišti plaštaką arba pėdą. 2, 3, 5, 8 ir 14 įrangą pasidarome patys
12 piešinio a ir b dalyse parodyti lejeriai ir bandažas, į kuriuos kabinantis galima atversti vandenyje apvirtusią valtį. Valčių, kurios neturi lejerių arba jie įrengti ne aplink visą bortą, lejerį pailginame rišdami jį prie valties priekio ir galo švartavimo virvių tvirtinimo kilpų ar valties nešamųjų rankenų, irklų įtvarų ir kitų dalių, įrengę valties bandažą, švartavimo arba vilkimo virves tvirtiname prie bandažo švartavimo kilpų: valties gale - 14 kilpa (12 pieš.) ir valties priekyje - 3 kilpa. 3 kilpą pririšame prie švartavimo virvės tvirtinimo kilpos 1. 14 kilpą darome tokią, kad į ją laisvai tilptų plaštaka arba pėda. Ši kilpa neturi siekti vandens. Valties dugną iš apačios pravartu apklijuoti 0,5-1 mm storio gumuotu audiniu, kuris turi padengti ne tik dugną, bet ir pasiekti balionus, t. y. vietą, esančią žemiau lejerio. Audinio kraštus rekomenduojame priklijuoti plono gumuoto audinio juostele, kad kraštai neatsiklijuotų. Valtyje „Orion" taip pat apklijuojame gumuotu audiniu tas balionų vietas, kur sėdės irkluotojai.

13 pieš. Valties „Orion" ruošimas kelionei: 1 - švartavimo virvės kilpa (po bortu), 2 - bandažo kilpa, 3 - švartavimo virvė, 4 - švartavimo virvės kišenė, 5 - bandažo juosta, 6 - turisto, valdančio valtį kanojos tipo irklu, sėdimoji vieta (juodas plotas - irkluotojo veidas), 7, 15 - papildomi lejeriai, 8 - lejeris, 9 - trys kuprinės (dvi apačioje, viena ant viršaus), 10 - irklo įtvaras, 11 - mantos tvirtinimo virvė, 12 - kišenė (žemėlapiui, ventilio raktui ir kt.), 13 - paslankus lejerio ir bandažo surišimo mazgas (tokiu pačiu mazgu rišamos nešimo rankenos 14 su lejeriu 15), 16 - atsarginiai sudedamieji irklai, palapinės lazdos ir kt. (valties maiše), 17 - pietų krepšys, 18 - papildoma saugos virvė, 19 - irklo tvirtinimo ąselė (valties „Orion-8"), 20 - prijuostė, 21 - prijuostės skylė, 22 - gelbėjimo virvės kišenė, 23 - gelbėjimo virvė, 24 - vertikali lenta. 2, 4, 5, 3, 11, 12, 13, 15, 18, 21, 22, 23 ir 24 įrangą gaminamės patys (sunkią ir sudėtingą lentą 24 pakeičiame lengvesne)
13 piešinyje parodyta, kaip reikia parengti turistinei kelionei valtį „Orion", jei ji bus irkluojama kanojos tipo irklais. Panašiai parengiamos valtys „Jaz-3" ir „Vega-II".
Tarp vertikalios lentos 24 (13 pieš.) ir galinio borto patogu laikyti valties galo švartavimo virvę, kurią lengvai išardomu mazgu pririšame prie papildomo lejerio 15 (13 pieš.). Šios virvės ilgis - 5-7 m; prie laisvojo jos galo tvirtiname karabiną. Jei norime krovinį pritvirtinti prie irklų įtvarų 10, surišame dvi 5 m ilgio virves 11 (brėžinyje parodytas jau pririštas krovinys). Prie abiejų bortų lejerių pririšame papildomas saugos virves 18, už kurių, esant pavojui, galima įsikibti. Tam pačiam tikslui reikia ir virvės 11 bei po prijuoste 20 esančios bandažo 5 dalies. Papildomos virvės 18 praverčia, kai norime iš valties išpilti vandenį (ją apversdami).
Kanojos tipo sudedamąjį irklą lengvai pasidarome iš baidarės irklo mentės ir jos vidurinės dalies, įstatydami medinę arba plastmasinę rankeną. Kanojinio irklo ilgis turi būti apytikriai lygus atstumui nuo žemės iki pasmakrės (aukštesniam laivo bortui turi būti ilgesnis irklas). Mentę su minėta vidurine dalimi sutvirtiname nerūdijančiu (pavyzdžiui, žalvariniu) varžtu, kurio laisvame gale užsukame dvi veržles. Sudūrimą apvyniojame brezentu, paskui chlorvinilo izoliacine juosta tam, kad nesugadintume valties ir nesusižeistume rankų. Ant darbinio kanojinio irklo vidurinės dalies galima užmauti putų plastiko gabalą, tada irklas neskęs.
Valtyje turi būti atsarginiai irklai. Jie laikomi išardyti į dvi dalis 16 maiše (13 pieš.).
Medinių irklų dažai ir pati mediena įtvaruose greitai nusitrina. Todėl naujus irklus rekomenduojame aptepti vandeniui atspariais klijais.

I4 pieš. Irkluotojų vietos (valties vaizdas): a, b - valtyse „Jaz-3" ir „Vega-II", c - valtyje „Volna-5", d, e, f - valtyje „Orion", b atveju vairuojama valties poriniais ir kanojiniu irklais, a, c, d, e ir f atvejais - kanojiniais irklais. 4 - krovinys, rodyklė - valties judėjimo kryptis ir jos priekis, juoda vieta - irkluotojo veidas
Kartais irklai būna metaliniai. Jie yra patogesni, nes mažiau taško vandenį. Kad sunarstomo irklo pusirkliai neskęstų, į jų galus reikia įkišti po guminį kamštį (be tų dviejų kamščių, kurie jau yra irkle). Irklo mentės galas gali prapjauti maišą, kuriame gabenama valtis. Taip neatsitiks, jei pasiūsite mentei dėklą (pvz., iš dirbtinės odos). Gabendami valtį ant likusių pusirklių galų užmaukite guminius antgalius
Ilgas valtis ("Vega-II", "Jaz-3" ir "Orion") reikia pakrauti taip, kad bagažas neleistų suartėti valties bortams (14 pieš.).
Tik valčių "Orion" ir "Vega-II" borte priklijuota kišenė. Turistinei kelionei ji nėra patogi todėl galima patiems susiklijuoti dvi ar keturias kišenes (15 pieš.). Kišenę 5 (12 pieš.) klijuojame iš gumuoto audinio tokioje vietoje, kad irkluotojas ją pasiektų nepakildamas nuo sėdimos vietos. Kišenės uždaromoji dalis (15 pieš.) turi būti platesnė, kad apsaugotų daiktus nuo lietaus iš šono. Kišenės apačioje (smaigalyje) praduriame skylę, kad galėtų ištekėti vanduo. Prie jos pritvirtiname virvutę (ji abiejose skylės pusėse užmezgama išardomais mazgais). Prie virvutės galo pririšamas valties ventilių raktas. Šį raktą, kompasą, maršruto žemėlapį arba maršruto ruožo schemą ir pan. laikome kišenėje 5 (12 pieš.) ar 12 (13 pieš.).

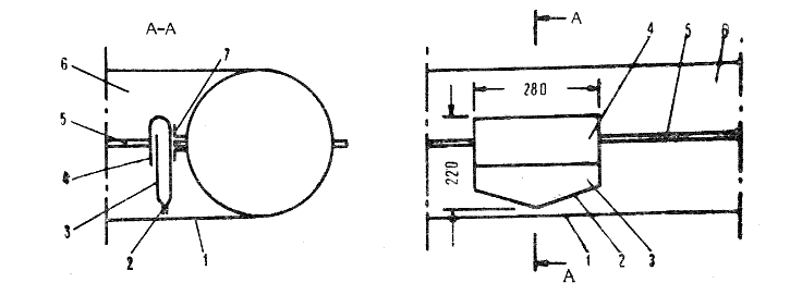
15 pieš. Kišenės klijavimas (vaizdo projekcija): 1 - valties dugnas, 2 - klijavimo siūlė, 3 - kišenė, 4 - antkišenis, 5 - valties borto siūlė, 6 - valties bortas (balionas), 7 - kišenės priklijavimo juosta (antra klijuojama iš apačios). Dydžiai nurodyti mm
Valties priekyje švartavimo virvę pailginame iki 8-10 m, ją pritvirtiname prie bandažo 2 (13 pieš.) arba kilpos 3 (12 pieš.). Šios virvės gale įtaisome stiprų medinį skersinuką. Švartavimo virvei laikyti reikia suklijuoti didelę kišenę 4 (13 pieš.). Valtyje reikia turėti ir 30 m ilgio gelbėjimo virvę (6-8 mm diametro). Jos gale pritvirtiname alpinizmo karabiną ir plūdę. Kitą virvės galą lengvai išardomu mazgu pririšame prie tos pačios kilpos, prie kurios pritvirtinta ir valties priekio švartavimo virvė. Gelbėjimo virvei suklijuojame dar didesnę kišenę 22 (13 pieš.).
Turistų grupei imame ir dvi atsargines pripučiamas sėdynes. Plaukiant maršrutu, kuriame reikės įveikti daug kliūčių, rekomenduojama paimti papildomą gumuoto audinio gabalą lopams.

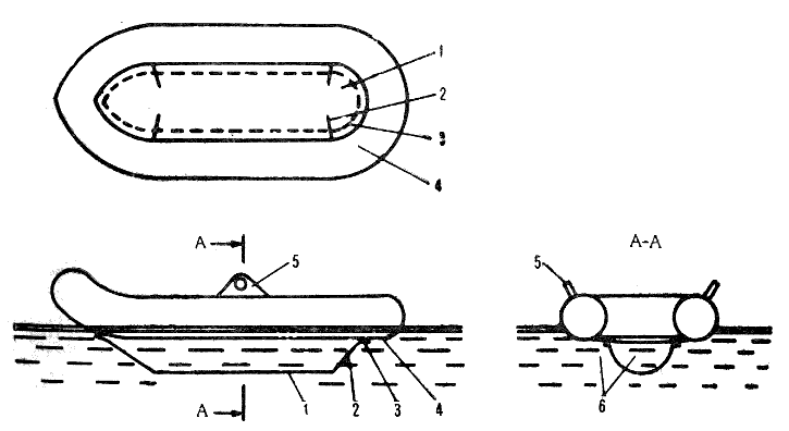
16 pieš. Valtis su vandeniniu dugnu (trys projekcijos): 1 - vandeninis (t. y. antras apatinis) dugnas, 2 - suvarstyta siūlė (vandeniui prasisunkti), 3 - klijavimo siūlė, 4 - valties apatinis dugnas, 5 - irklo įtvaras (dilė), 6 - vanduo
Norėdami padidinti valties stovumą plačiuose vandenyse (mariose, dideliame ežere), kai bangos didelės, turime pasiimti smėlio balastą, tačiau jis kokpite užima daug vietos, gramzdina valtį, sunku darosi manevruoti. Todėl geriau šiam reikalui tinka vandens balastas. Ant valties korpuso užmauname pasisiūdintą brezentinį antvalkalą, kurio dalys tarpusavyje suvarstomos. [ antvalkalą įpinama brezentinių arba kaproninių austinių juostų, nes jis yra pagrindas, prie kurio viską tvirtiname: virves, krovinius ir kt. Juostas įpiname ir išilgai borto, kad būtų galima už jų laikytis atsidūrus vandenyje, valties išorėje po dugnu. Tarp valties dugno ir brezento prisisunkia vandens, todėl valties svorio centras pažemėja, nors grimzlė nepadidėja. Tačiau antvalkalas daug sveria - iki 10 kg. Vandens balastas bus efektyvesnis įsirengus vandeninį dugną, t. y. dvigubą apatinį dugną (16 pieš). Tokį balastą turi kai kurios gelbėjimo valtys. Kad nesumaišytume terminų, priminsime: dvigubas viršutinis dugnas - tai pripučiamas dugnas, kurą turi kai kurios valtys. [ vandenini dugną vanduo patenka pro suvarstomas siūles 2. Jį galime pasidaryti nupjovę kitos valties dugną (nepriklijuotoje jo dalyje) ir padarę jame išpjovas (17 pieš. parodyta dugno iškarpos išklotinė).

17 pieš. Vandeninio dugno išklotinė: 1 - antras apatinis dugnas (prieš iškerpant), 2 - nukirptas kraštas, 3 - suvarstymo skylės
Iškarpą klojame ant valties dugno 4 (16 pieš.), o siūlių 2 (16 pieš.) neklijuojame. Plaukiant vandeniniame dugne esantis balastinis vanduo valties grimzlės nepadidina (nes vanduo pro siūles 2 susisiekia su išorės vandeniu), tačiau kai banga valtį verčia (18 pieš.), balastinis vanduo nespėja ištekėti pro siūles 2 (13, 16 pieš.), t. y. balastinio vandens masė lieka beveik pastovi, o valties svorio centras yra žemai. Dėl šių priežasčių bangos negali valties apversti. Šitokia valtimi galima plaukti dideliuose vandenyse, net kai bangos didelės. Jei norite patikrinti išklotinės formą (13 pieš.), galite atlikti bandymą: nereikalingą valtį išklijuokite pigios medžiagos iškarpa, kurią vėliau pakeisite tikrąja išklotine tikroje valtyje.

18 pieš. Valties virtimas per bortą: 1 - vanduo (vandeniniame dugne), 2 - vandeninis dugnas, 3 - banga, 4 - irklo įtvaras (dilė)
Vandeninį dugną priklijuojame kaučiukiniais klijais (88 N, 88 NP, „Pateksas", KR-1, Ž-3). Siūlės plotis: 6 cm šonuose, 8 cm galuose. Siūlę (ypač valties galuose) susiuvame lininiais arba kaproniniais siūlais. Paskui ją iš abiejų dugno pusių suklijuojame 4 cm pločio gumuoto audinio juostele (gali būti ir plonas gumuotas audinys). Siūti per pripučiamą dugną negalima, todėl tokios valties vandeninį dugną reikia daryti kiek siauresnį, o siūles platesnes: šonines - 8 cm, galines - 10 cm pločio. Užuot siuvę ir klijavę, galite dugną vulkanizuoti. Valtis su vandeniniu dugnu yra stipri, patikima ir stovi. Pagrindinė tokio dugno paskirtis - padėti plaukti per bangas.
Plaukiant sekliomis upėmis, vandeninis dugnas nereikalingas.
Kai kurių valčių ventilių korpusai yra pririšti. Kad neužkliūtumėte už virvutės, saugiau ją atrišti.
Patartina turėti daugiasluoksnės faneros 60X30X0,6 cm dydžio plokštę. Jos kampus suapvaliname, briaunas nušlifuojame ir impregnuojame pokostu. Kad plaukdami jos nepamestume, išgręžkime faneroje skylę ir pririškime lentą. Lentos reikia daug kam: ant jos patogu valtyje pritūpti, krante pasidėti dumples (kad, pripučiant bortus, į ventilio vožtuvą nepatektų žolių, smėlio ir kt.), lopui kočioti remontuojant valtį, įdėti į veržtuvą ir spausti priklijuotą lopą, pasitiesti valgant ar dirbant (rašant kelionės dokumentus arba dienoraštį).
VANDENS TURISTO ŽINYNAS ⚬ Pratarmė ⚬ Truputis istorijos ⚬ KUO KELIAUTI? ⚬ Turistinės baidarės. Bendri duomenys ⚬ Turistinės baidarės. Baidarių tipai, savybės ⚬ Turistinės baidarės. Namudinės baidarės ⚬ Turistinės baidarės. Baidarės parengimas ⚬ Turistinės baidarės. Baidarės RZ-85 parengimas ⚬ Vidutinės pripučiamosios valtys ⚬ Pripučiamųjų irklinių valčių rūšys, jų techninės charakteristikos ⚬ Vidutinės pripučiamosios valtys. Valčių registracija ⚬ Vidutinės pripučiamosios valtys. Valties parengimas kelionei ⚬ Vidutinės pripučiamosios valtys. Kito kelionės inventoriaus parengimas ⚬ Vidutinės pripučiamosios valtys. Valties ir inventoriaus remontas ⚬ Vidutinės pripučiamosios valtys. Valties pakrovimas ir ekipažo išsidėstymas ⚬ Didelės pripučiamos valtys ⚬ Katamaranai ⚬ Katamaranai. Katamaranų konstrukcija ⚬ Katamaranai. Mantos krovimas, remontas, priežiūra ⚬ KAIP KELIAUTI? Upių locijos pagindai ⚬ Maršruto kliūtys ⚬ Turistinio laivo valdymo technika ⚬ Keliavimo taktika ⚬ Žygio saugumas. Inventorius ⚬ Žygio saugumas. Plaukimo priemonių parengimas ⚬ Žygio saugumas. Rengimasis žygiui ⚬ Žygio saugumas. Kliūčių įveikimas ⚬ Žygio saugumas. Apvirtusių laivelių ir jų ekipažo gelbėjimas ⚬ Žygio saugumas. Apvirtusio laivelio ekipažo narių veiksmai ⚬ Žygio saugumas. Gelbėjimo darbai ⚬ Žygio saugumas. Saugumo ypatumai keliaujant pripučiamaisiais laiveliais ⚬ Vandens turistų inventorius. Asmeninis inventorius ⚬ Vandens turistų inventorius. Grupinis inventorius ⚬ Turisto etika ⚬ Gamtos apsauga ⚬ Turisto higiena ir pirmoji medicinos pagalba. Fizinis pasirengimas. Turisto savikontrolė ⚬ Turisto higiena ir pirmoji medicinos pagalba. Pirmoji medicinos pagalba ⚬ Turisto higiena ir pirmoji medicinos pagalba. Žygio vaistinėlė ⚬ Turistinių sportinių žygių organizavimo taisyklės ⚬ Turistinių sportinių žygių organizavimo taisyklės. Maršruto dokumentacija ⚬ Turistinių sportinių žygių organizavimo taisyklės. Etaloniniai maršrutai Lietuvoje ⚬ KUR KELIAUTI? Vandens turizmo maršrutai. Bendra Respublikos upių charakteristika ⚬ Vandens turizmo maršrutai. Didžiosios Lietuvos upės ⚬ Vandens turizmo maršrutai. Vidutinės Lietuvos upės ⚬ Vandens turizmo maršrutai. Kai kurios mažos Lietuvos upės ⚬ Vandens turizmo maršrutai. Vandens maršrutai už Respublikos ribų ⚬ Vandens turizmo renginiai ⚬ Priedai ⚬ Literatūra












